Building Systems, Shaping Experiences.
I’ve worked on a range of projects — from web apps to mobile solutions — focusing on creating products that are fast, reliable, and enjoyable to use. My work bridges frontend precision and backend logic, bringing ideas to life through clean architecture, thoughtful code, and a focus on performance. Here are a few highlights that showcase my approach from concept to deployment.
Jarvis Crisis
A private project developed for a client. That is an AI-powered platform built to help organizations manage crises and communication in real time. It enables teams to coordinate operations, respond faster, and maintain secure communication during critical situations. Integrated AI assistance supports automated report generation, situation analysis, and decision-making — helping organizations act smarter when it matters most.










ReactNext.jsFirebaseDockerGCPOpenAIGeminiSpringNetlify
Orb
A private personal project born from the need for a secure, minimal password manager that truly respects privacy. I wanted a simple way to keep all my credentials organized and protected, with data fully encrypted and accessible only through a local passphrase. Beyond security, I focused on crafting a polished experience — smooth animations, a clean interface, and smart organization through search, filters, and brand grouping.

FlutterDartFirebaseGoogle Playstore
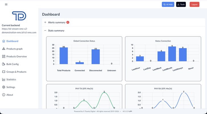
TDNMS
Stream NMS is a web application for managing fiber and PON network infrastructure. Operators use dashboards and interactive topology graphs to monitor network health, track alerts and statistics, and drill down into model and vendor reports for micronodes, CNUs, and CPEs. The topology graph visualizes how micronodes, CNUs, and CPEs are connected, making it easier to spot issues. Configuration flows and structured forms support device settings, with bulk operations for large deployments and client-specific theming for different installations.













VueDjangoPostgreSQLDockerJenkinsGitlab CI/CDPrimevueTailwindCSS